分享我常用的数据分析软件BDP的经验与感受
之前向别人推荐过不少数据可视化工具,像超级好用的Tableau,但是总有不愿安装软件、或者觉得学习新软件成本高的人存在,于是在这里介绍一下BDP个人版,一个在线的数据分析工具,非常的简单易用(就算你不会用Excel也没什么关系)。虽然文章看起来超像广告,但这确实是我最真实的使用感受。
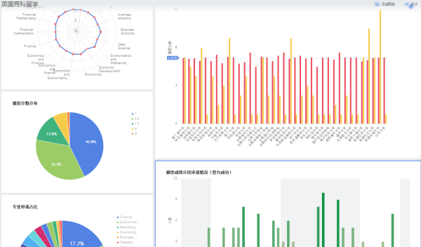
这里我以对英国商科留学的雅思成绩进行分析为例,展示一下BDP是如何进行快速分析的~ (Ps:数据仅做展示,所以请勿深究是否完全符合真实情况)
首先,准备好数据,一般将一份Excel表格其上传,其实平台可以支持接入很多数据源,比如
百度统计、CNZZ等,这对网站运营童鞋应该很有用处,只是目前我还是学生,所以还没涉及后台数据库、第三方API,用Excel数据足以!

(可支持接入多种数据源)
对了,针对不想上传数据的懒人,BDP也贴心地提供了一些免费的公共数据,如天气数据(有历史、预测的天气情况,感觉物流、生鲜的童鞋可以看看)、本地生活数据(有全国美食地域分布数据,吃货们可以看看,通过分析找到自己想吃的菜,这也是一件很酷的事情)等。
(有天气数据、本地生活数据等免费数据源)
其次,建立一个专属的仪表盘,比如我取名“雅思分析”,开始选择添加图表,一个仪表盘中可以使用来源不同工作表/数据源的数据,也可以同时容纳各种图表:包括柱状图、雷达图、饼图等普通图表,还有热力、点状、散点等地图图表,还可以插入文字呢(比如对图表的解析文字)。 ,一个仪表盘能包括不少信息呢,图表+文字,做数据分析专题、数据汇报都是很不错!
(专属仪表盘:雅思分析)
接着就可以开始“画图”啦,操作很简单,不需要写函数公式,直接把左边的数据分别拖到维度和数值栏中,BDP就默认呈现适合的图表了;
不想要默认的图表怎么办?更简单了,在页面右边选择想要的图表类型就好了,BDP立马帮你切到你选的图表,1秒就够了,一眨眼图表就换了!
咦,怎么感觉自己做的图表不够好看呢?别急嘛,还可以对图表做一些细节的“润色”,比如给图表加个辅助线可以更好理解;可以在筛选器过滤一部分的数据;也可以把数据字段拖到颜色栏,用颜色深浅来表现数据,比如下图!这些都是比较常见的“润色”方式了,制作图表中都很常见!
最后,这样一张美观的图表就“画”好了~
按好以上的步骤做好一张张图表,这些图表都是统一在仪表盘显示,图表大小可以在仪表盘中拉动调整,这样一份完整的展示报告就完成了!
好看、酷炫的展示效果不想跟他人分享一下嘛?反正我分享给同学了,这个数据对他也有一定的帮助,也想让他夸夸我嘛,这感觉多好啊,嘻嘻!
对了,要是你不想寄已做一个数据报告,不会做也好,不想做也好,这个问题也能解决,继续往下看咯~
BDP有个模板中心,里面有不少预设的面对各种岗位的分析模板,拿来用也好,拿来练手也好都是非常方便的,可以直接把数据替换成你自己的数据,然后预设的模板效果也随之更新了,这样你稍微调整下效果,这个数据报告就是你寄已的啦!不过这个数据中心是针对运营、销售等岗位的,所以数据也更偏向他们,不过你完全可以学习分析思路嘛,这个都是通用哒!
BDP还有一个锦上添花的功能:制作数据地图,这是我最稀饭的功能了,没有之一。它还能并且支持坐标纠偏,也算一个辅助功能。比如心血来潮,想了解下我们班的小伙伴都来自哪些地方呢,地图很直观地告诉我:北京、上海的童鞋最多啦,而且我们同学遍布全国啊,以后可以逛遍全国啊!
虽说是安利产品,但人无完人嘛,更何况是人制作出来的产品呢,感觉BDP有一丢丢小缺陷,提点小意见:希望BDP能继续改进一下移动端的体验,增加一下图表适配屏幕的能力,要是能实现那就更加完美啦!总之,BDP还是不错的,很适合数据小白,也很适合运营、销售等童鞋!